ASTERIX Dashboard: Insight into ADS-B Surveillance Data
| Company | Ansart |
|---|---|
| Date | 16.03.2026 |
Modern air traffic surveillance systems consume huge amounts of data every moment. Transforming this data into meaningful, operational insights requires the right analytical tools and clear visualization.
ANSART ASTERIX Dashboard is a powerful web-based platform designed for real-time monitoring, visualization, and quality analysis of ADS-B surveillance data.
Developed for surveillance engineers and validation teams, the system provides clear visibility into how ADS-B sources perform, whether they meet operational requirements, and where improvements may be needed.
Key capabilities include:
Real-time ASTERIX packet decoding
Support for major ASTERIX categories including Cat.21, Cat.23, Cat.25, and Cat.247, enabling detailed monitoring of surveillance data streams.
Interactive track visualization
Aircraft tracks are displayed on an interactive map, allowing users to quickly assess coverage, movement patterns, and surveillance data.
Standards-aligned performance reporting
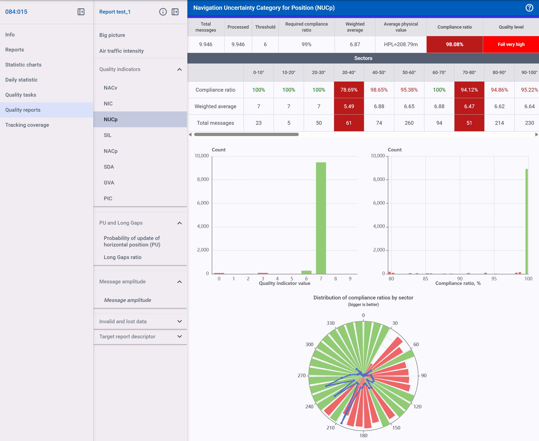
The platform generates structured reports aligned with ED-129 requirements, supporting validation and compliance activities.
ADS-B quality indicators
Built-in analytical tools provide key performance metrics such as long-gap (LG) detection and probability of update (PU), helping teams evaluate surveillance data quality.
Advanced packet inspection and filtering
Powerful inspection tools allow users to analyze individual ASTERIX packets and apply flexible filters to focus on specific parameters or events.
The platform enables engineers to analyze ADS-B data sources, monitor sensor performance, and evaluate surveillance quality with clarity and confidence.
Flexible, Scalable, Easy to Deploy
ASTERIX Dashboard is delivered as a modern web application designed to work seamlessly with live ADS-B data streams. The system integrates easily with existing surveillance infrastructure through standard protocols, making deployment straightforward within operational environments.
By combining intuitive visualization with advanced analytics, ASTERIX Dashboard helps organizations transform raw surveillance data into reliable operational insight.
Clear data. Reliable analysis. Better surveillance performance.






